作为业内首个以产业规划、园区规划为主要使用场景的产业大数据平台,日前,亿翰PDS园区产业通一期开发建设工作正式完成,现面向业内合作伙伴开放内测。
PDS园区产业通试用开通方式请见文末
园区产业通是什么
园区产业通是亿翰股份旗下巧芯信息倾力打造的园区市场监控和产业分析大数据平台,秉持【空间数据赋能,平台链接资源】的产品理念,通过融合海量的区域经济、企业工商大数据、园区空间大数据、全国土地交易等大数据资源,运用人工智能、机器学习、自然语言处理技术,建立数据智能采集、挖掘模型,助力园区企业/政府平台公司拿地、策划、招商等全过程中的园区市场与产业研究工作。
目前已覆盖超过1亿+企业工商信息、7万+园区、175万+产业政策、5000+产业报告、300万+园区运营商数据。并以每周、每月、每年的频率对各类数据进行持续更新。
三大产品特点
(1)业内最全的园区空间数据
针对国内开发区、园区众多,但空间边界不明的行业痛点,通过机器采集+人工整理,形成行业内最精准完备的园区边界信息,包含开发区、区域型园区、楼宇型园区等,清晰明确的空间边界一图掌握。

(2)业内精准的园区企业数据
园区企业落位情况无公开数据来源,在进行区域市场分析时往往需要线下调研,成本高、周期长,园区产业通通过空间信息与企业工商大数据的精准匹配,能够精准掌握园区企业注册、迁入迁出、注销情况,线上一键获取样本园区经营情况,极大提高工作效率。

(3)业内唯一的园区分类评分数据
无论是企业选址、园区对比,都需要按园区类型对园区进行排名筛选,利用亿翰专业园区评分模型结合园区大数据,得出园区综合评分,一键获取园区行业占位,精准匹配用户需求。

三大使用场景
(1)园区规划与招商
首先,当园区进行产品规划定位时,通过园区产业通能够及时获取城市产业集聚和发展情况,洞察产业落位机会,以及同类园区的布局格局与特点,为园区产品规划提供基础数据支撑。
其次,当园区进入招商或后期运营阶段,通过园区产业通的综合评分能够了解园区的整体行业占位,通过对周边区域园区企业的迁入迁出情况,掌握对标竞品的招商方向和进度,为园区运营提供借鉴。
(2)产业规划与研究
无论政府部门还是园区开发运营商,通过园区产业通可实现一站式查询导出区域宏观经济、区域产业政策、区域产业布局与迁移趋势、区域现有产业载体落位、产业招商情况,助力产业规划与研究。
(3)标杆/竞争企业/片区研究
园区开发运营商在确定投资方向或进行产品策划时,往往需要对标杆企业或者区域内的同类竞品进行研究分析,通过园区产业通能够及时获取标杆企业拿地信息、标杆企业招商策略。
政府部门在进行产业规划、产业导入时,通过园区产业通能够获取周边/标杆片区的产业导入路径、协同效应,以及重点产业链的发展情况,助力诊断评估产业发展环境,获取最优路径。
七大产品模块
七大产品模块从前期工业土地获取到后期园区企业分析,从政策获取到资讯监控,一站化满足园区市场分析研究需求。

(一)查宏观模块
(1)区域经济库
政府财政收支、地方债务、土地财政等一直是研究的热点之一,如果人工查找、汇总相关数据,需要耗费大量时间。区域经济库提供一份关于全国各省、地级市政府财务状况与地方债务研究相关数据合集。不仅涵盖GDP、GDP增速、人均GDP、常住人口、固定资产投资等基本经济指标,更包括地方一般公共预算收入、税收收入、一般公共预算支出、政府性基金收入、地方政府债务余额、债务率等财政、债务指标,大大缩短相关数据的收集时间。

(2)政策大数据
全国各地政府政策通知全覆盖,包含政策通知、政策解读、政策文件等多种类型,产业分类多样,总信息量超过175万条。地方政府可通过政策大数据借鉴其他省市优秀经验与做法。园区运营商可通过政策大数据了解城市或区域的发展规划、以及相关产业政策,指引产业园区的定位、规划、设计等前期策划工作。

(3)地级市统计年鉴
地级市统计年鉴数据来源自各地级市统计局,覆盖140+地级市,数据丰富、界面简洁,为用户提供更为精细的数据。

(4)其他数据平台
第三方数据平台导航,包括政府官网、各地统计局官网、行业数据网站、企业数据网站、各数据平台官网。

(二)查产业模块
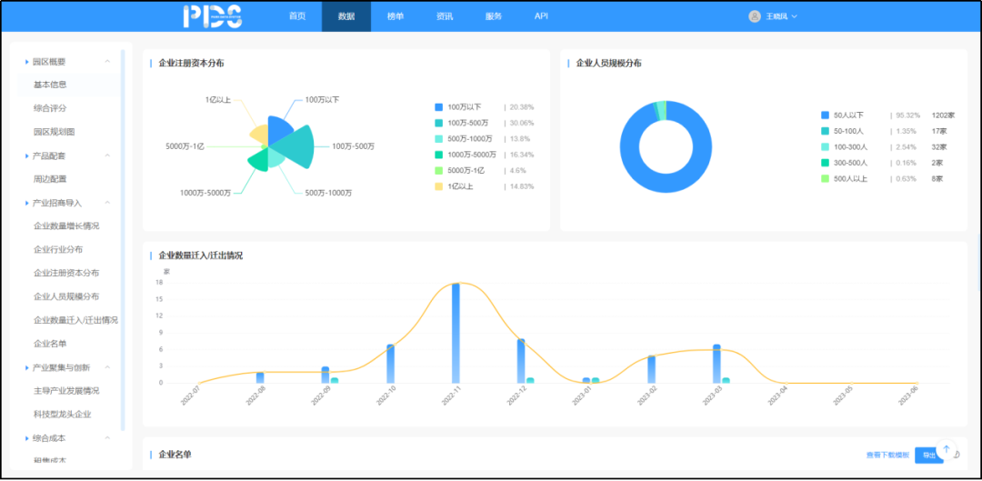
(1)区域产业大屏
ü重点产业分布:可视化分析城市整体产业构成、各行业企业数量、增长情况、注册资本、就业人数、科技型企业数量及名单一图获取。分产业掌握产业整体企业增长情况、规模分布、企业名单等皆可一键导出。



(2)产业热力图

产业热力图具有以下三大特点:
ü可筛选:针对研究企业样本的不同,可以对企业进行筛选,包含所属行业、注册地、注册资本、企业类型、企业标签、注册年份等。在热力图基础之上,可采用功能区的【多边形】框选工具,在目标区域绘制边界,基于地理位置进行二次筛选,更加精准锁定研究样本。
ü可导出:通过企业筛选、或者多边形筛选的企业名单,可在页面上进行一键导出,便于进行
ü可追溯:注册时间可追溯至2000年,通过拖动功能区时间轴,能够获取不同时间的城市产业热力分布状况,直观把握城市产业的变迁脉络与走势,为城市的产业规划研究提供有力支撑。
(3)产业对外投资库
追踪全国企业工商的对外投资数据,涵盖对外投资企业(机构)名称、注册资本、成立时间、所属行业、投资规模,被投企业名称等多维度信息。

(4)产业链矩阵
基于上市公司招股说明书,全面梳理核心产业链,展示业内最权威、最标准的产业分析,帮助区域、园区精准延链、补链、强链,促进区域产业集群集聚式发展。

(三)查园区模块
区域型+楼宇型全国7万家园区数据全覆盖,其中区域型包含经开区、高新区、国家级新区等,楼宇型园区包含生产制造、科研办公等多种业态的工业园区。

主要涵盖以下6大功能:
ü园区基本信息查看:包含园区业态、园区地址、占地面积、入园企业数量、官网、开发商、运营商、开园时间、园区资料等园区基本信息全网扫描。

ü园区四至围栏查看:通过大数据+人工核查,收录全网最完整、最精确的园区地理边界数据,一图掌握城市各类重点园区分布概况。

ü园区产业格局分析:基于地理围栏与企业工商注册信息匹配,获取园区内企业落位整体情况,包含园区主导行业集聚与增长情况、园区企业迁入迁出情况(目前仅开放10个城市)、园区内企业行业分布情况等。

ü园区企业名单导出:支持园区企业名单及基础工商信息下载、导出。
ü园区综合评分查看:基于底层大数据,通过对园区的环境、产品、产业集聚、产业创新、资源效率、品牌影响等六大维度计算评估,获得园区综合评分,便于获取园区在城市中的行业占位,寻求对标。
ü园区配套:交通、商业、学校、医院、社区、园区,周边配套一应俱全。
(四)查土地模块
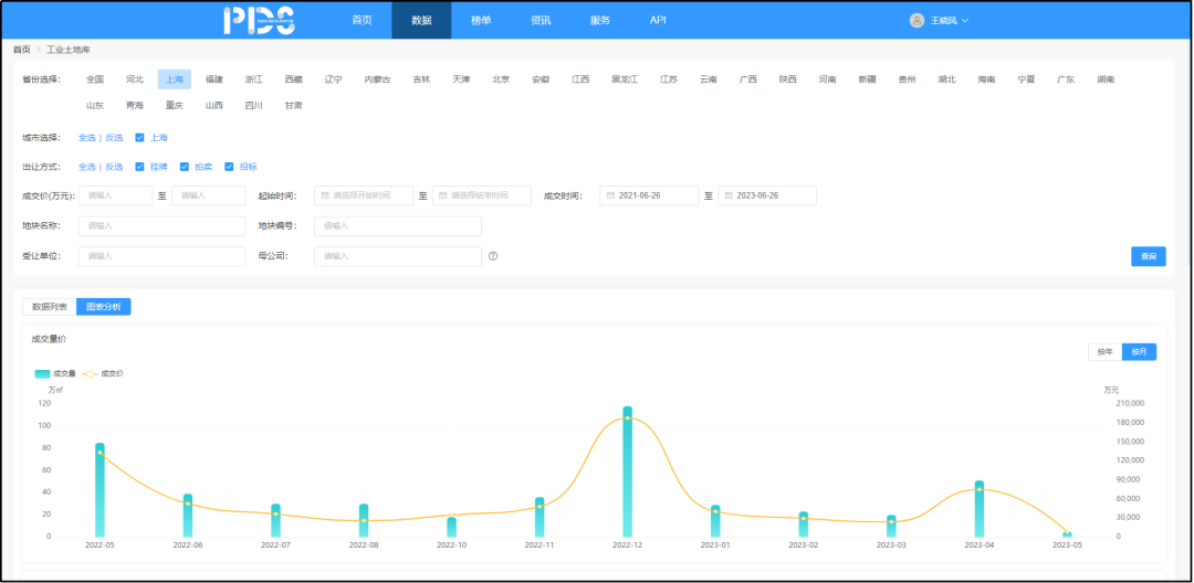
(1)工业土地库
数据查询分析:沉淀更新全国工业土地信息,可查看、下载数据明细,包含地块名称、用地面积、规划建面、成交时间、成交价等基础土地信息;可按城市、时间、用地面积等多种指标进行图表分析,满足用户对土地市场监控、分析的基本需求。

追溯拿地集团:监控查找某集团公司的拿地行为时,由于部分土地竞得单位为子公司,单用集团名称查找难以获取完整拿地情况。基于此类情况,园区产业通利用大数据分析提供土地信息匹配母公司的功能,便于用户分析研究对标/竞品集团拿地行为,获取当地政府最新招商情况。

2、产业勾地库
聚焦重点核心城市,基于各类土地出让公告等文件,整理带条件出让的土地信息,助力企业投资分析。

(五)查招商模块
(1)土地招商库
全面洞察产业企业投资拿地情况,横向对比城市间招商情况。

(2)园区招商库
园区企业迁入迁出流量监控,动态更新园区企业注册、迁入、迁出进展。政府平台公司、园区运营商可通过筛选不同产业类型、不同区域得到园区企业的迁入、迁出数量,园区净增加注册资本等数据,由此,摸查园区企业变化情况,更好掌握500强、上市企业、科技型企业等园区企业资源情况。

(3)租售市场数据库
通过亿翰自身在区域上的调研、中介以及其他公开渠道的报价信息,形成对20个城市的重点监测。包括项目基本情况、项目产品信息、平均租金/售价等指标。并通过大数据平台自动统计得出重点城市租售价格走势,帮助企业了解市场供给与价格情况。
(六)查企业模块
(1)城投企业库
收录全国万余家城投企业、地方国资园区平台名单,涵盖城投企业名称、分管区域、主体评级、业务类型、资产情况、经营现金流量净额等指标。

2、园区运营商库
收录全国核心园区运营商名单,涵盖园区运营商名称、业务类型、运营管理面积、布局城市、开发运营项目等指标,并可将其运营项目自动链接到园区库,可更加便捷地了解核心园区运营商项目信息。
(七)园区报告模块
(1)报告查询
结合亿翰多年研究沉淀,积累多份产业/园区研究报告,涵盖行业研究、企业策略、项目策划、产业报告、动态月报等多种类型,支持报告在线预览、下载,为用户进行城市产业研究提供丰富的知识素材。

(2)视频课程
基于亿翰多年沉淀,积累行业内大咖就产业园区领域热门问题交流分享的视频课程,从规划设计到成本控制,全方位多角度探讨行业变革与趋势。
